Data Explorer
Data Explorer — модуль системы FlowCollector для анализа данных сетевых потоков. Он сохраняет весь собранный трафик в базе данных и обеспечивает возможности для его анализа и визуализации.
С помощью модуля можно задать фильтры по параметрам трафика (протоколы, порты, IP-адреса, длина пакета и т.д) и получить статистику и графические отчеты. Это позволяет выявлять аномальные или интересующие паттерны трафика, а так же проводить ретроспективный анализ трафика.
Для доступа к модулю выберите Data Explorer в боковом меню интерфейса. Затем откроется рабочая область модуля.

Для построения графиков в Data Explorer необходимо предварительно задать параметры фильтра.

Период
Период - это временной интервал, за который выводятся данные. Его можно задать вручную, указав начальное и конечное время, или выбрать из готовых вариантов, например, последние 24 часа или 7 дней.
Линии на графике
Линии на графике — параметр, определяющий число отображаемых линий графика. На график выводятся верхние N строк таблицы по текущей сортировке. Каждая строка отображается отдельной линией на графике.
Поля
Поля - это атрибуты данных, по которым производится агрегация и фильтрация. Они определяют, какие именно характеристики данных будут использоваться для анализа или отображения. В системе можно выбрать несколько атрибутов для более детального анализа.
| Поле | Описание |
|---|---|
| Das | Номер автономной системы получателя |
| Dasname | Имя автономной системы получателя |
| Dport | Порт получателя |
| Dst | IP-адрес получателя |
| Geoipdst | Страна получателя |
| Geoipsrc | Страна отправителя |
| Len | Длина пакета |
| Protocol | Протокол |
| Sas | Номер автономной системы отправителя |
| Sasname | Имя автономной системы отправителя |
| Sport | Порт отправителя |
| Src | IP-адрес отправителя |
| Tcpflags | TCP флаги |
| Tos | Тип обслуживания |
Метрики
Метрики – это показатели, которые вычисляются на основе значений выбранных полей и отражают количественные характеристики данных в сети. Метрики позволяют анализировать и оценивать различные параметры сетевого трафика такие как количество переданных данных, количество пакетов, географическое распределение трафика и другие показатели.
| Метрика | Описание |
|---|---|
| Bits | Биты |
| Das | Номер автономной системы получателя |
| Dport | Порт получателя |
| Dst | IP-адрес получателя |
| Geoipdst | Страна получателя |
| Geoipsrc | Страна отправителя |
| Packets | Пакеты |
| Sas | Номер автономной системы отправителя |
| Sport | Порт отправителя |
| Src | IP-адрес отправителя |
При выборе метрик необходимо указать дополнительный параметр:
| Параметр | Описание |
|---|---|
| Avg | Cреднее значение |
| Max | Максимальное значение |
| Percentile95 | 95-й перцентиль |
| Percentile99 | 99-й перцентиль |
| Total | Общее значение |
Допустимо выбрать несколько параметров. Параметр Total установлен по умолчанию и не может быть отключён.
Фильтр
Результаты можно отфильтровать по выбранным атрибутам Поля.
При выборе параметра откроется меню, в котором нужно указать значения для фильтрации. Несколько значений можно указать через запятую без пробелов.
Переключатель «NOT» - является логическим операндом «НЕ», при его активации будут отображены все значения, кроме указанного.
После того как все необходимые параметры будут указаны, необходимо нажать зелёную кнопку Применить.
В результате на рабочей области появится график и таблица с данными:
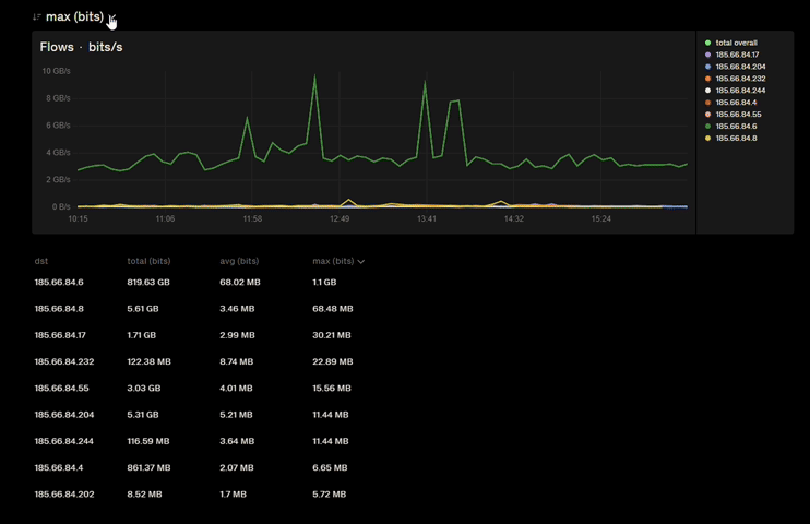
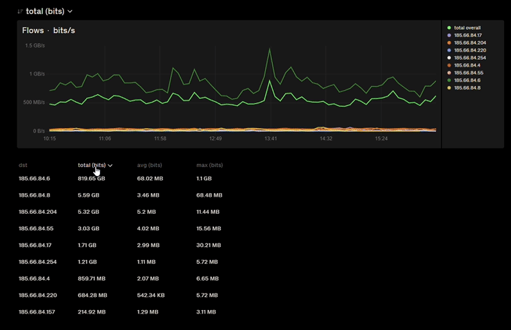
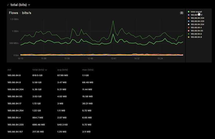
На графике представлено количество переданных бит данных в течение шести часов. Под графиком расположена таблица, в которой указаны IP-адрес назначения, общее количество переданных бит, среднее и максимально значение переданных данных.
Если в метрике было выбрано несколько параметров, то возможно переключаться между графиками выбирая нужный параметр.

При сортировке параметров в таблице под графиком также отображается график этого параметра.

По умолчанию на графике отображаются все значения атрибутов. Для отображения конкретного атрибута необходимо выбрать его в правой части интерфейса графика.
